2025年, 第46卷, 第11期 刊出日期:2025-10-25
  

  • 全选
    |
  • 赵明智, 朱轶林, 胡东子, 周学志, 徐玉杰, 陈海生
    工程热物理学报. 2025, 46(11): 3495-3505.
    摘要 ( ) PDF全文 ( )   可视化   收藏
    压缩二氧化碳储能(CCES) 技术具有适用范围广、储能效率高的特点,是目前压缩气体储能技术的研究热点。然而,CCES 系统在二氧化碳(CO2) 储存形式上的差异造成了系统流程、系统效率和能量密度等方面的不同,目前尚无系统性研究。基于此,本文阐述了超临界态–超临界态、超临界态–液态、液态–超临界态、液态–液态、超临界态–液态(带泵)、液态–液态(带泵),六种不同储存形式的CCES 系统的流程构型特点,建立了系统热力学模型,提出了功比和往返㶲效率评价系统效率,研究了双储罐结构导致的变工况运行下六种储存形式的系统性能,揭示了储罐内部CO2 密度变化情况及系统的㶲损分布特性。结果表明,超临界态–液态(带泵) 系统通过提高膨胀机的进口压力,获得了最高的功比78.17%;超临界态–超临界态系统在全流程中无相态变化,具有最高的系统往返㶲效率68.20%;由于液态–超临界态系统具有饱和液体气液转换的特点,液态CO2 储罐的利用率可达74.95%,从而具备最高的能量密度0.96 kWh/m3。本文研究结果为CCES 系统在不同应用场景下的储存形式选择与系统集成设计提供了关键参考。
  • 李文清, 岳宝, 张晧, 郑春元, 姜培学, 祝银海
    工程热物理学报. 2025, 46(11): 3506-3515.
    摘要 ( ) PDF全文 ( )   可视化   收藏
    高温热泵应用范围可以从建筑供暖拓展到更加广阔的工业加热领域,是热泵发展的一个重要方向。本文详细研究了基础循环、回热循环、喷射循环、回热喷射循环等4 种跨临界CO2 热泵循环,建立了考虑换热器传热夹点温差以及喷射器非平衡相变现象的各循环的热力学模型、多目标优化模型。针对喷射压缩式热泵,提出了解决相平衡问题的循环优化方法。研究表明:回热对制取高温热水具有必要性,各循环的最高制热温度受压缩机排气压力和排气温度限制,在20°C 环境下最高制热温度可达124.0°C。制热温度为90°C 时,各循环的COP 基本相等,在4 左右。制热温度高于90°C 时,添加回热器的循环性能更优;制热温度低于90°C 时,添加喷射器的循环性能更优。
  • 邱志杰, 李艺敏, 王志康, 韩东江, 韩巍
    工程热物理学报. 2025, 46(11): 3516-3525.
    摘要 ( ) PDF全文 ( )   可视化   收藏
    针对经典冷热电联产系统变工况性能差及其动力设备排烟余热利用不充分的问题,提出了一种耦合压缩空气储能和蓄热装置的电-冷–热-压缩空气多联供系统。建立多联供系统模型,开展压缩/膨胀等熵效率、储气室最高/最低压力、产气压力以及烟气分流率等关键参数对系统性能影响的敏感性分析,发现产气压力存在最佳值,并且增大烟气分流率能够提高系统全工况性能。与参比系统对比分析的结果表明,所提系统热力学性能优异,综合能源利用率增加3.78 个百分点,相对节能率增加6.11 个百分点,㶲效率增加4.33 个百分点。进一步采用T-Q 图对烟气余热利用过程进行分析,阐明所提系统性能提升的关键。
  • 罗城鑫, 吕彦龙, 张海珍, 谢玉荣, 王雨昊, 刘锋, 隋军
    工程热物理学报. 2025, 46(11): 3526-3536.
    摘要 ( ) PDF全文 ( )   可视化   收藏
    在全球能源结构转型与“双碳” 目标驱动下,提升传统能源系统效率并降低碳排放成为关键挑战,为了减少冷热电联供系统的余热浪费,本文提出一种基于热泵技术的低碳排冷热电联供系统,通过集成热泵与单乙醇胺碳捕集系统,实现烟气与碳捕集过程中低温余热的梯级回收与提质利用,并基于热力学分析方法,建立了系统能量与㶲平衡模型,对比分析了设计系统与传统冷热电联供系统的性能差异,研究结果表明:热泵技术通过回收烟气余热与碳捕集再生塔余热,显著提升系统能效与余热利用率,系统能量效率从74.25% 提升至81.22%,余热回收率从73.59% 提高至89.85%;同时,相比于参比系统,设计系统的㶲损失减少182.53 kW,系统㶲效率由53.95% 增至65.07%,此外,压缩机功率对系统性能影响较小,但当余热锅炉流量固定时,效率随输入功率增加而快速下降。本研究为低碳化、高效率冷热电联供系统的设计与优化提供了新思路。
  • 王宏奎, 张辉, 李元媛, 丁汀, 陆规
    工程热物理学报. 2025, 46(11): 3537-3544.
    摘要 ( ) PDF全文 ( )   可视化   收藏
    为加快卫星互联网建设,平板型卫星因其具有模块化和堆叠发射的特点更具优势。本文针对平板型卫星热控系统温度稳定性和均匀性的要求,通过热仿真分析和热平衡试验,验证了热管网络布局的合理性,并提出新的热管布局。分析不同热管网络布局对整星温度稳定性和均匀性的影响。研究表明,整星热管网络采用新布局后,其温度水平和温度稳定性显著改善:主散热面对天板最高温度由49.7°C 降至38.1°C,舱板最大温差由41.8°C 减少至28.2°C。基于提出的短路径散热热管网络新方法,可以进一步降低舱板的最大温差,舱板的最高温度降低7.9°C,温度波动大幅度降低,所需的热管质量也降低。
  • 王一名, 杨小涛, 高雅静, 马非, 卫海桥, 赵军, 李文甲
    工程热物理学报. 2025, 46(11): 3545-3550.
    摘要 ( ) PDF全文 ( )   可视化   收藏
    阴离子交换膜电解池(Anion Exchange Membrane Water Electrolyzer, AEMWE) 中气泡的生成及传输过程涉及到电化学反应、传热、传质等多方面,影响电解效率与性能。本文设计了一种阳极端板透明的AEMWE,研究温度与流量对电解水过程气液两相流动行为特征以及电化学性能的影响规律。结果表明,升高温度AEMWE 电化学性能有所提高;增大流量对气液两相分布的影响较为明显,气泡覆盖率明显下降,流量增大后对AEMWE 性能的影响主要是通过影响温度进一步影响到电化学性能。
  • 狄娜, 刘豫, 刘朝, 秦光照
    工程热物理学报. 2025, 46(11): 3551-3557.
    摘要 ( ) PDF全文 ( )   可视化   收藏
    石墨烯凭借高电导、强机械性能及大比表面积,在锂电池等领域展现出广阔应用前景。本文基于非平衡分子动力学(Non-Equilibrium Molecular Dynamics,NEMD) 模拟,系统探究了温度、应变及层间转角对锂插层石墨烯面内热导率的影响,并结合声子态密度(Vibrational Density of States,VDOS) 分析热导率变化机制。结果表明,温度升高导致热导率下降,主要源于Umklapp 散射效应增强;压缩及拉伸应变均引起热导率降低,其中压缩由于结构形变诱导的声子散射加剧,拉伸则归因于晶格弱化引发的面内声子模式软化;层间转角调控呈现非单调变化特性,在17° 转角时热导率达最小值,该现象与低频声子峰红移及群速度下降具有强相关性。本研究有助于理解锂插层石墨烯的热输运机制,为电子器件、能源存储和光电器件的设计提供理论支撑。
  • 陈鹏, 张可心, 张华良, 程柳, 杨禹棣
    工程热物理学报. 2025, 46(11): 3558-3571.
    摘要 ( ) PDF全文 ( )   可视化   收藏
    涡轮是超临界二氧化碳(S-CO2) 布雷顿循环的关键热力设备,其性能直接影响热力系统的循环效率。S-CO2 具有黏度小、密度大等特性,相较于以空气或燃气为工质的涡轮,S-CO2 涡轮表现出结构紧凑、热效率高等优点,具有较好的工程应用前景。本文综述了国内外关于S-CO2 涡轮的研究进展,重点分析了由于S-CO2 特殊物性引起的气动设计方法和涡轮流动特性的变化。同时,总结了主要研究机构及其实验结果,指出现有S-CO2 涡轮实验研究中存在的风阻损失过大、密封效果差、相关运行部件适用性不足的问题。基于当前的研究进展,本文展望了未来的研究方向,包括损失模型开发、气动设计优化、流动机理探究以及非设计工况运行策略等,旨在为S-CO2 涡轮的深入研究提供参考。
  • 李浩华, 吴艳辉, 史旭阳, 李紫良
    工程热物理学报. 2025, 46(11): 3572-3580.
    摘要 ( ) PDF全文 ( )   可视化   收藏
    本文以变几何改型后的Lisa1.5_VGT 亚音速高负荷涡轮为研究对象,通过数值模拟研究了其可调导叶在不同转角下的流场特性及气动性能,接着提出使用轮毂周向槽(HCG,hub circumferential groove) 调控变几何涡轮端区流场的方法。研究结果表明:导叶转角开大,涡轮级效率增量较小;导叶转角关小时,涡轮级效率显著下降。HCG 的引入在可调导叶前缘轮毂端区产生了三种旋涡结构。这些涡结构改变了主流边界层内低速流体的分布,减小了可调导叶前缘马蹄涡的强度和尺寸,影响了变几何涡轮导叶端壁区域涡结构的产生和发展,从而改善了涡轮的气动性能。
  • 肖定坤, 廖宇楠, 霍东晨, 章盼, 高杰
    工程热物理学报. 2025, 46(11): 3581-3590.
    摘要 ( ) PDF全文 ( )   可视化   收藏
    超大流量调节变几何涡轮是先进变循环发动机的关键部件之一,为研究变几何涡轮导叶安装角超大变化对涡轮性能的影响,在传统定几何涡轮基础上,采用数值模拟方法对导叶端壁型线、转轴安装位置及轴径、可调导叶超宽转角范围等设计结构进行分析。研究结果表明:导叶流道球面端壁前倾角设计越小,涡轮端壁几何型线越平缓,端壁前倾角φ = 0° 时,涡轮导叶损失最小,转轴位置在轴向弦长40%,轴径为轴向弦长70% 时涡轮性能最优,效率相较于优化前提高了2.6%。随着导叶开度增大,叶片压力面流线逐渐分离,并形成气动壁面。
  • 葛翔雪, 朱芮, 琚亚平, 李震, 张楚华
    工程热物理学报. 2025, 46(11): 3591-3599.
    摘要 ( ) PDF全文 ( )   可视化   收藏
    本文从“不确定性” 视角出发,针对加工偏差对串列叶栅气动性能影响问题,建立了串列叶片加工偏差几何不确定性参数化表征模型,并在此基础上开展了串列叶栅加工偏差敏感性分析与不确定性流动分析,探究了加工偏差对串列叶栅内部流动的影响机理。结果表明:串列叶栅前叶前缘、轴向重叠度AO 和周向节距比例PP 的偏差对气动性能影响较大;其较单列叶栅的正冲角范围鲁棒性能较好,但负冲角范围的鲁棒性较差;串列前叶前缘偏差和AO、PP 主要通过影响前缘速度尖峰大小和缝隙流道处气流加速比来影响叶栅气动性能。
  • 潘浩然, 罗凯凯, 周琳翔, 王锐, 温峥, 刘彬, 陈士龙, 廉泽清, 李伟
    工程热物理学报. 2025, 46(11): 3600-3608.
    摘要 ( ) PDF全文 ( )   可视化   收藏
    航空油泵在高速高压的工况条件下,啮合困油区域会发生空化现象。为满足充分卸荷条件,基于相同的齿型和工况条件,给出了新型卸荷槽的开槽位置及形状。对比分析了不同结构下的空化特性及优化后泵的工作性能。结果说明:卸荷槽结构可有效缓解高压困油现象,提高燃油品质。高压条件下,新型槽优化效果明显, 效率高出未开槽泵5.6%. 燃油压力峰值降低至2.61 MPa,下降21.3%. 可改善原型泵及矩形槽泵压力的“水滴” 状及“带” 状不均匀分布。高转速下,新型卸荷槽气体体积分数的峰值下降31.2%,相比于矩形槽,内部流场分布得到明显改善,达到整流、卸荷的目的。
  • 张芝瑜, 叶维祥, 黄清, 姚强, 罗先武
    工程热物理学报. 2025, 46(11): 3609-3620.
    摘要 ( ) PDF全文 ( )   可视化   收藏
    本文以提升导叶式混流泵性能为目的,采用计算流体力学方法开展叶轮及导叶改型设计研究,并对改型前后的外特性及内流场进行了细致分析。结果表明调整叶轮叶片进出口安放角、包角以及采用进出口前(后) 掠可显著提升泵扬程与效率;为了改善叶轮与导叶中流动的协调关系,可采取调整导叶包角、采用进口前掠的方法,并能进一步提升泵效率。研究揭示通过混流泵叶轮叶片及导叶的改型,改变了叶片负荷分布,抑制了导叶中的流动分离,并降低了局部熵产率与湍动能高值。
  • 李志阳, 何创新, 刘应征
    工程热物理学报. 2025, 46(11): 3621-3634.
    摘要 ( ) PDF全文 ( )   可视化   收藏
    本研究对数据同化优化的雷诺时均模型进行了尺度自适应修正,以解析湍流射流中的非定常结构,同时,也保持了模型在模化模式时的计算准确性。然而,尺度自适应方法在计算射流这种比较稳定的流动时,难以切换到尺度解析模式,因此无法解析湍流射流中的非定常结构。为此,本研究使用了部分时均化方法降低湍流流场的涡黏,从而使湍流模型切换到尺度解析模式。为了对所提出的PaSAS–Re 模型进行验证,本研究选取了几种不同的湍流射流,包括自由射流、振荡射流、曲面冲击射流和平板冲击射流传热。结果表明,PaSAS–Re 模型在时均速度、脉动速度、频率、努塞尔数分布上均可以获得较为准确的预测。
  • 董治言, 王晓东, 李世璇, 詹鹏, 王超
    工程热物理学报. 2025, 46(11): 3635-3642.
    摘要 ( ) PDF全文 ( )   可视化   收藏
    偏航工况下风电机组风轮承受不平衡载荷,对风电机组关键部件疲劳特性产生影响。为了研究其中的影响规律,使用FAST 软件对NREL 5 MW 机组进行了多工况下的载荷计算,分析了等效疲劳载荷与偏航角之间的关系,获得了定常来流下叶片、塔架与主轴等关键部件的疲劳载荷特性。基于Spearman 相关系数得到了机组各关键部件疲劳载荷的相关系数矩阵,分析了各部件间的载荷传递特性。研究结果表明:机组柔性加剧了机组偏航时各部件的疲劳载荷,传动轴、塔架柔性对偏航情况下机组疲劳载荷的贡献较机组不偏航时大。
  • 马自强, 付郭隐, 王进仕, 严俊杰
    工程热物理学报. 2025, 46(11): 3643-3649.
    摘要 ( ) PDF全文 ( )   可视化   收藏
    本文开展了倾斜条件下酒精–水混合蒸气管内凝结实验,获得了管道倾斜角度、蒸气质量流速和冷却水流量等对管内凝结传热特性的影响规律。在所研究的工况范围内,观察到了分层–珠状流、波状–珠状流和两者间的过渡流型。实验结果表明,前四分之一实验段内,凝结传热系数随着管道倾斜角度的升高而增大,管道倾斜角度从0° 增长至−30° 时,凝结传热系数提高了约8.31%;随着凝结过程的进行,中后段区域管内凝结传热系数随管道倾斜角度的升高而降低。凝结传热系数随着蒸气质量流速的升高而降低,随着冷却水流量的升高而增加,当冷却水流量由1000 kg·h−1 增加至1800 kg·h−1 时,酒精–水混合蒸气的凝结传热系数提高了约9.67%∼38.12%。
  • 张博瑞, 谢文静, 洪嘉华, 何玉荣
    工程热物理学报. 2025, 46(11): 3650-3656.
    摘要 ( ) PDF全文 ( )   可视化   收藏
    曲面冷凝技术被广泛应用于能源与化工等领域,但其换热性能亟待进一步提升。仿照特殊的动植物表面性能设计梯度润湿曲面可强化冷凝换热过程。本文在研究单一润湿性曲面冷凝特性的基础上,仿照猪笼草的定向润湿性设计具有梯度润湿性的仿生曲面,应用格子玻尔兹曼方法对不同仿生曲面的冷凝换热过程进行研究。研究结果表明,亲水性曲面可以避免局部过冷的出现,疏水性曲面更易发生滴状冷凝。顶端疏水的梯度润湿性曲面能够促进冷凝液体的运动,提升液体的输运效率,从而有效增强曲面的冷凝换热特性,为曲面冷凝技术的强化提供理论指导。
  • 刘良镇, 吴慧英, 张家行, 蔡子豪
    工程热物理学报. 2025, 46(11): 3657-3662.
    摘要 ( ) PDF全文 ( )   可视化   收藏
    本文采用混合格子Boltzmann(LB) 汽液相变模型,对阶梯微通道内的流动沸腾现象进行了模拟研究,考察并分析了微通道内的汽泡动力学行为,基于相同的全场平均水力直径,探究了阶梯高度和阶梯分级数对其传热的影响。研究发现:随阶梯高度的增加,平均换热Nu 数越高;随着阶梯分级数的增加,平均换热Nu 数越高,并且进出口压降也越低,与平直微通道相比,三级和多级阶梯渐扩微通道的综合换热性能分别提高了13.70% 和31.36%。
  • 熊巧铃, 刘璐, 李玉平, 陈烨, 王腾, 王太
    工程热物理学报. 2025, 46(11): 3663-3672.
    摘要 ( ) PDF全文 ( )   可视化   收藏
    固着液滴在柔性基底上的蒸发,广泛应用于柔性电子器件、微型能量设备等领域。研究基底柔性形变对液滴蒸发的影响,对柔性电子器件散热具有重要意义。本文研究了聚二甲基硅氧烷柔性基底上固着液滴的蒸发特性。基底温度范围为26∼80°C,PDMS 固化比为10 : 1、30 : 1 和50 : 1。实验同时测量了聚二甲基硅氧烷表面变形产生的润湿脊和液滴形态变化,使用红外热像仪捕获液滴温度分布。结果表明,三相接触线处润湿脊高度随时间先增加后减小,在蒸发后期润湿脊尖端向液滴偏移。随聚二甲基硅氧烷柔性增强,润湿脊尖端偏移更明显。增加聚二甲基硅氧烷柔性,提高基底温度,可以促进液滴钉扎,从而延长恒定接触半径蒸发模式的持续时间,并促进液滴蒸发。此外,增加基底柔性,使得液滴温度分布不均匀程度增加,液滴内部的对流单元数增多,热对流效应更为显著。
  • 王芮, 潘思霖, 叶晶, 王科, 李振林
    工程热物理学报. 2025, 46(11): 3673-3680.
    摘要 ( ) PDF全文 ( )   可视化   收藏
    浸没燃烧式气化器因其优异的换热性能,广泛应用于液化天然气接收站的冬季应急调峰。然而,其高能耗限制了进一步的推广应用。本文提出了一种新型SCV 结构并采用数值模拟方法研究了其强化换热性能,该结构通过耦合地热水、废水等外部热源,并引入涡流元件以强化湍流换热,从而减少燃料消耗。研究结果表明,涡流元件显著提高了湍流强度,边界层厚度减小,传热系数提高了58.8%。通过优化热源与燃料气流量的配比,在qg : ql=1 : 1.6 工况下,传热系数达到最佳值,系统能耗显著降低,运行效率得到提升。
  • 曾志鑫, 崔旺, 魏衍举, 杜睿恒, 刘圣华
    工程热物理学报. 2025, 46(11): 3681-3692.
    摘要 ( ) PDF全文 ( )   可视化   收藏
    为解决高能量密度电池在高充放电倍率下易热失控的问题,设计了一种仿肺泡式液冷动力电池热管理系统。该系统通过数值模拟优化了由24 个圆柱形单体电池组成的电池组的冷却效果,研究了分形结构流道不同结构参数对冷却液流动均匀性和温度场的影响。结果显示,入口直径从2 mm 增大至20 mm 时,冷却液流动均匀性和压降有所改善,但超出一定限度后效果减弱;入口直径从10 mm 增大至20 mm,分支出口速度相对标准差仅从0.9% 降至0.8%。分支角度变化对冷却液流动影响较小,增大角度时,速度标准差从0.79% 升至1.24%。增设螺旋导流板可显著提高温度均匀性,降低最高温度,且螺距越小,冷却效果越好。优化后的电池组最高温度为30.7°C,最大温差为5.4°C,温度标准差为0.11%,流动压降为4488 Pa。
  • 盛楠, 代建龙, 陈锐, 王旗, 饶中浩, 朱春宇
    工程热物理学报. 2025, 46(11): 3693-3699.
    摘要 ( ) PDF全文 ( )   可视化   收藏
    本文采用片状铝粉为原料,结合冰模板法定型和直接氮化处理制备出由片层状氮化铝构筑的无定向和轴向定向的多孔氮化铝导热骨架,并利用真空浸渍法与石蜡复合制得相变复合材料。对样品的形貌结构、防泄漏特性、相变特性、热循环稳定性和导热系数进行测试分析,结果表明,轴向定向的骨架30Al-F-A 中,片状氮化铝密集排布组成网状的定向结构,对应的相变复合材料PW@30Al-F-A 的泄漏率仅为0.8%,有效提升相变材料的防泄漏性能。在热物性测试中,PW@30Al-F-A 的熔化和凝固焓值分别为(106.3±0.06) J·g−1 和(108.7±0.07) J·g−1,在50 次熔化–凝固循环中表现出良好的热循环稳定性。此外,轴向定向的多孔氮化铝骨架显著提高了相变复合材料的导热系数,其中PW@30Al-F-A 的导热系数达到(3.92±0.12) W·m−1·K−1,是纯石蜡导热系数的19.6 倍,在储热和热管理领域有着良好的应用前景。
  • 张洲洋, 赵斌, 彭启, 陈嘉祥, 文哲希, 蔡伟华, 李倩
    工程热物理学报. 2025, 46(11): 3700-3715.
    摘要 ( ) PDF全文 ( )   可视化   收藏
    基于冷热流体之间物性差异,使用不同的流道结构耦合是提高印刷电路板式预冷器性能的有效方法。因此,本文提出了一种具有Z 型-翼型(Z-A) 耦合通道的PCHE,在超临界二氧化碳(S-CO2) 侧采用翼型流道,在水侧采用Z 型流道。通过数值方法将耦合流道PCHE 与常规流道PCHE 的流动换热性能进行了对比。结果表明,S-CO2 在Z 型流道结构中的传热性能分别比直流道和Z-A 耦合流道高21.5% 和16.3%,但S-CO2 在Z 型流道中的流动阻力为Z-A 耦合流道的2.3 倍,接近于直流道PCHE 的5 倍。Z-A 耦合流道结构中S-CO2 和水侧的平均热性能因子(TPF) 分别为0.977 和0.948,较Z 型流道的两侧高1.56% 和1.28%,结果表明印刷电路板预冷器采用Z-A 耦合流道能同时增强冷热侧工质的流动换热性能。
  • 黄娜, 周萌, 蒋云龙, 李洪伟, 李耀鑫
    工程热物理学报. 2025, 46(11): 3716-3727.
    摘要 ( ) PDF全文 ( )   可视化   收藏
    振动通道内包含裂解吸热反应的超临界正癸烷流动换热问题,由于内部存在流场、温度场和物性场等多物理场间强烈耦合作用,流动换热过程十分复杂。本研究基于正癸烷裂解总包反应模型,对矩形振动通道内超临界正癸烷裂解流动换热过程进行数值研究,系统讨论通道振动方向对超临界正癸烷裂解流动换热性能的影响规律和作用机制。数值结果显示,通道振动使流体产生强烈的二次流旋涡。不同于轴向和横向振动时通道中心的二次下降流,纵向振动时通道内中心二次流动则始终呈上升流态,增强的浮升力促进热壁表面质量输运,热壁表面正癸烷裂解率提高,横向振动时裂解速度和裂解率最低。不同振动方向下,正癸烷释放的化学热沉释增量十分有限,物理热沉在超临界正癸烷对流换热总量中仍占主导地位。与静止通道相比,通道的纵向振动和轴向振动均不利于内部流动换热,横向振动能够使热壁Nu 数提高5.2%,同时也引起64.7% 的流阻系数增幅。因此,工程实际中应密切关注对流换热通道的振动问题。
  • 王茜如, 冯国会, 黄凯良, 田晓珂, 李霖
    工程热物理学报. 2025, 46(11): 3728-3738.
    摘要 ( ) PDF全文 ( )   可视化   收藏
    北方地区供热面积逐年增加,低品位工业余热是补充供热负荷峰值的零碳热源,地埋管季节性蓄热技术(BTES) 是解决余热产生和利用间不匹配问题的重要手段。建立大规模BTES 系统瞬态仿真模型,研究设计参数对系统性能的影响,监测系统10 年的动态蓄取热特性和热损失情况。结果表明,选取工程地点时应选择土壤热导率、比热容较大的区域,使用热导率较高的回填材料进行钻井回填,井间距宜取2.5∼4.5 m,井深宜不低于60 m。井深、井间距和土壤热导率是影响BTES 系统性能的关键参数。在各边界热损失中,径向热损失占比最高。经过10 个蓄、取热期,工业余热总共向BTES 系统注入了90593.3 GJ 热量,其中57666.1 GJ 被提取,23696.0 GJ 散失到周围环境中,其余热量转化为系统内能的增加。可为BTES 系统实际工程设计应用提供一定的参考。
  • 宁粤, 马瑞, 王子龙, 程赫松
    工程热物理学报. 2025, 46(11): 3739-3744.
    摘要 ( ) PDF全文 ( )   可视化   收藏
    相变保暖服可通过相变材料(Phase change materials) 的放热作用延缓低温环境对人体周围微环境的影响。本文采用FLUENT 对相变保暖服的低温保暖效果进行了数值模拟,分析了相变材料(PCM) 相变温度、分布方式、环境温度对人体舒适的影响。结果表明,增加相变温度和加密分布方式能有效延长保暖时间;环境温度与保暖时长成反比;当相变温度从28°C 提升到36°C 时,微环境舒适维持时间提高了4.8 倍,人体表面温度提高0.364°C。
  • 黄梓源, 张宏明, 张楠, 肖光明, 袁艳平, 杜雁霞
    工程热物理学报. 2025, 46(11): 3745-3752.
    摘要 ( ) PDF全文 ( )   可视化   收藏
    本文提出了一种基于多孔点阵复合相变材料的一体化热防护系统(CPCMs-ITPS) 方案,以解决传统波纹板式一体化热防护系统(ITPS) 存在的热短路问题。通过数值模拟,研究了多孔点阵复合相变材料对ITPS 防隔热性能与温度均匀性的影响,并探讨了多孔点阵几何参数对CPCMs-ITPS 传热特性的影响。研究结果表明,多孔点阵复合相变材料的引入显著提升了ITPS 的隔热性能,并有效改善了系统的温度均匀性;改变点阵结构的几何参数可有效调节ITPS 的传热特性。本研究为多孔点阵复合相变材料在ITPS 中的应用提供了重要的理论依据和技术支持。
  • 钟欣薇, 姚苏洋, 怀鹏, 高勇, 钟金鑫, 宋梦譞, 王骏
    工程热物理学报. 2025, 46(11): 3753-3760.
    摘要 ( ) PDF全文 ( )   可视化   收藏
    近年来蓬勃发展的超材料概念和变换光学原理为多孔介质中热质输运调控提供了全新的方法。现有多孔介质超材料需同时对热导率、渗透率等多个参数做复杂变换以实现特定功能。然而,多孔受限空间中进行多参数调制在实际结构制备和功能设计中面临极大挑战。本文提出一种仅通过变换多孔介质单参数实现传热与传质同时调控的方法。在高Peclet 数下,理论和有限元模拟证明基于Darcy 定律的热质输运控制方程只需调节有效渗透率的空间分布即可实现热场和流场的同时操控,并实现热质输运过程中隐身、聚集等功能。由于仅需要调制单参数,避免了多参数结构的相互影响和嵌套,将极大简化实际的材料制备和功能设计。结合液体门控技术,我们给出一种隐身聚集功能可切换的多孔介质超材料模型,该模型在不同外界压强梯度下可呈现出不同的功能,在医疗、化工、能源转换等领域将有潜在的应用。
  • 侯一晨, 洪艺珊, 沈天顺, 董源, 杨立军, 董若宇
    工程热物理学报. 2025, 46(11): 3761-3765.
    摘要 ( ) PDF全文 ( )   可视化   收藏
    深入理解异质界面热输运性质是优化热设计的关键,对实现电子器件性能突破和行业技术革新具有重要意义。异质界面的不同连接方式会显著影响其热输运性质。本研究通过分子动力学方法,系统地模拟了距离对纤维素和石墨烯异质结构界面热输运性质的影响。结果表明,在对接方式中,随着间距的减小,热导(pW·K−1) 和界面热导(MW·m−2·K−1) 均呈现增加的趋势,这主要归因于低频声子匹配度的提升。而在搭接方式下,随着重叠长度的增加,热导提升,界面热导却呈现下降的趋势,这主要是接触面积增大与温差减小共同作用所致。此外,两种连接方式下声子的传输机制存在显著差异。这些结论加深了对异质界面热传递机理的认识,为界面热设计提供了新的思路。
  • 臧琳峰, 朱晓静, 郝亮
    工程热物理学报. 2025, 46(11): 3766-3775.
    摘要 ( ) PDF全文 ( )   可视化   收藏
    本文考虑了阴极催化层的孔隙分布情况,构建了一维非等温质子交换膜燃料电池冷启动模型。研究了孔隙率、厚度、离聚物的体积分数和接触角等催化层结构参数对冷启动过程的影响。研究结果表明,−11°C 和−20°C 的环境温度下,增大阴极催化层的孔隙率、厚度和离聚物的体积分数均能有效的提升燃料电池的冷启动能力。而在−11°C 的环境温度下,通过减少阴极催化层孔隙表面的接触角能有效延长冷启动时间,但在−20◦C 的环境温度下,接触角对冷启动过程几乎无影响。
  • 闫鹏宇, 王宝磊, 王坤, 李神峰, 闵春华
    工程热物理学报. 2025, 46(11): 3776-3783.
    摘要 ( ) PDF全文 ( )   可视化   收藏
    储热速率低是目前相变蓄热器面临的主要挑战。通过添加翅片增大换热面积是提高蓄热器储热速率的主要途径之一。传统阶梯环形翅片能够显著强化储热性能,但其强化效果仍有进一步提升空间。鉴于此,本文采用数值模拟与响应曲面设计法相结合的方法对阶梯环形翅片结构参数进行了优化,着重分析了优化得到的翅片结构在储热过程中的强化传热作用,并探讨了翅片形状对储热速率及储热工质温度均匀性的影响。研究结果表明,与优化前的翅片结构相比,本文优化得到的翅片能够使相变蓄热器在规定时间内(3000 s) 的液相分数提高7.83%,总储热量提高6.74%,蓄热器内相变储热工质的温度均匀性也得到显著提高。
  • 黄昊, 翟玉玲, 周博婕, 彭一倩, 李舟航
    工程热物理学报. 2025, 46(11): 3784-3793.
    摘要 ( ) PDF全文 ( )   可视化   收藏
    针对电子器件散热中高热流密度及温度不均挑战,本文基于计算流体力学对比研究了在质量流量m = (4.5∼13.5)×10−5 kg/s 下,矩形与梯形渐缩歧管微通道热沉中超临界CO2 的流动与传热特性。结果表明,与矩形入口相比,梯形渐缩入口可将流道平均速度分布不均指数降低47.9%;入口宽度与流量分布共同影响努塞尔(Nu) 数。在m < 1.0×10−4 kg/s 条件下,0.15 mm 矩形入口的平均Nu 数较0.3 mm 梯形入口提升21.8%。综合评价显示,采用0.15 mm 梯形渐缩歧管可使总体传热性能平均提升37%。优化后的歧管结构显著增强了超临界CO2 微通道热沉的传热效率及流动均匀性,研究为微尺度超临界冷却系统的设计提供了理论依据。
  • 樊帆, 徐琪皓, 潘浩丹, 汤华杰, 赵东亮
    工程热物理学报. 2025, 46(11): 3794-3803.
    摘要 ( ) PDF全文 ( )   可视化   收藏
    多孔介质因孔隙结构在辐射冷却材料设计中展现出显著优势,然而长期户外应用时造成的积灰易引发光谱性能劣化,这一瓶颈问题严重制约了其工程应用。为了研究积灰对多孔介质辐射冷却材料性能的影响,本文以受积灰污染的多孔聚偏二氟乙烯材料为研究对象,基于“多孔材料构建–积灰状态判定–蒙特卡洛模型” 的研究思路,建立积灰影响下多孔介质辐射冷却材料的光谱特性预测模型,深入分析多孔材料受积灰影响下光谱–传热特性的变化规律和机制,重点考察孔隙尺寸、孔隙率及灰尘粒径及沉积质量对其光谱–传热特性的影响。所提出的模拟方法可为多孔介质辐射冷却材料的优化设计提供理论依据。
  • 谢名云, 余彬, 何淼生, 吴胜奇, 黄小彬, 刘洪
    工程热物理学报. 2025, 46(11): 3804-3813.
    摘要 ( ) PDF全文 ( )   可视化   收藏
    本文基于二维横向液体射流的数值模拟,针对网格分辨率以及界面捕获数值方法等进行了较为全面的误差分析,误差评估结果可为三维横向液体射流仿真的模型选择及参数设置提供有效经验参考。结果表明,沿液柱直径分布32 个网格足以捕捉液柱的长波变形特征。分析对比了四种不同的界面捕获方法,包括基于代数VOF(Volume of Fluids) 类的MULES 方法,几何VOF 类的isoAdvector 和plicRDF 方法,以及VOF 和Level Set 耦合的sCLSVOF(simple Coupled Level Set and Volume of Fluid) 方法。其中sCLSVOF 方法计算精度最高,但运行时间也最长。基于几何VOF 类的数值方法则具有极好的质量守恒、界面尖锐度,且运行时间较sCLSVOF 方法减少了约20%。
  • 谢停, 刘晶, 杨应举
    工程热物理学报. 2025, 46(11): 3814-3819.
    摘要 ( ) PDF全文 ( )   可视化   收藏
    光热催化CO2 还原是一种新兴的CO2 利用技术,催化剂对其至关重要。然而现有光热催化剂存在转化率低、选择性差等问题。本文采用溶胶凝胶法制备了三种铁基钙钛矿,探究其光热催化CO2 还原性能。结果表明,相比于SrFeO3 和LaFeO3,CaFeO3 催化性能良好,CO2 转化率为48.57%。进一步探究温度对CaFeO3 催化性能的影响时发现,CO2 转化率随着温度的升高逐渐增大,当反应温度为450°C 时,CH4 产率最高,达14.14 mmol·g−1·h−1
  • 陈新颖, 吴石亮, 肖睿
    工程热物理学报. 2025, 46(11): 3820-3828.
    摘要 ( ) PDF全文 ( )   可视化   收藏
    生物质气化焦油具有化学性质稳定、黏度大等特点。焦油不仅会堵塞管道,也会造成下游设备中催化剂失活和壁面腐蚀等问题。催化裂化/重整生物质气化焦油既可以脱除焦油又能够增加气体燃料的产量,是一种高效的焦油去除途径。本文使用结构与功能一体化的泡沫金属镍作为焦油裂解催化剂,通过优化反应温度、孔隙密度、汽碳比等反应工艺,实现了焦油高效裂解。研究结果表明:反应温度为700°C,孔隙密度为60 PPI 的泡沫金属镍综合催化性能最好,焦油转化率达到98.65%。通过蒸汽催化重整,析碳率低于15%,在S/C=3 时,H2 的选择性最高,为81.63%。SEM 结果显示,测试后的泡沫金属镍催化剂仍保持较好的形貌,其比表面积为21.79 m2/g,略低于原始工况。
  • 程浩澜, 唐青龙, 郑尊清, KALIM Uddeen, JAMES Turner, 尧命发
    工程热物理学报. 2025, 46(11): 3829-3836.
    摘要 ( ) PDF全文 ( )   可视化   收藏
    基于CONVERGE 软件建立氨/柴油发动机模型,研究了发动机小负荷下不同氨能替代比(0%∼60%) 燃烧及氮氧化物生成的化学反应动力学过程。结果表明,随着氨能量替代比的增大,滞燃期延长,缸压和放热率峰值降低,热效率下降。低温反应对柴油着火至关重要,氨能量替代比增大导致富燃料区域增加、氧气浓度减小,氧化放热反应R6 (C7H15+O2 ⇐⇒C7H15O2)、R21(NC3H7+O2 ⇐⇒NC3H7O2) 和R165 (HCO+O2 ⇐⇒CO+HO2) 减弱,着火时间随之推迟。发动机小负荷下N2O 排放随氨能量替代比增大而升高,而NOx 排放先增多后减少。纯柴油燃烧中NOx 主要通过R309 (NO+OH⇐⇒HONO) 反应生成,而氨/柴油双燃料模式下,低温区域NOx 生成受R302 (HNO+O2 ⇐⇒HO2+NO) 反应控制,高温区域则由R309 反应主导。此外,NO 与NH2 通过反应R248 (NH2+NO⇐⇒H2O+N2) 发生选择性非催化还原(SNCR) 反应将NO 部分还原为N2 和H2O。
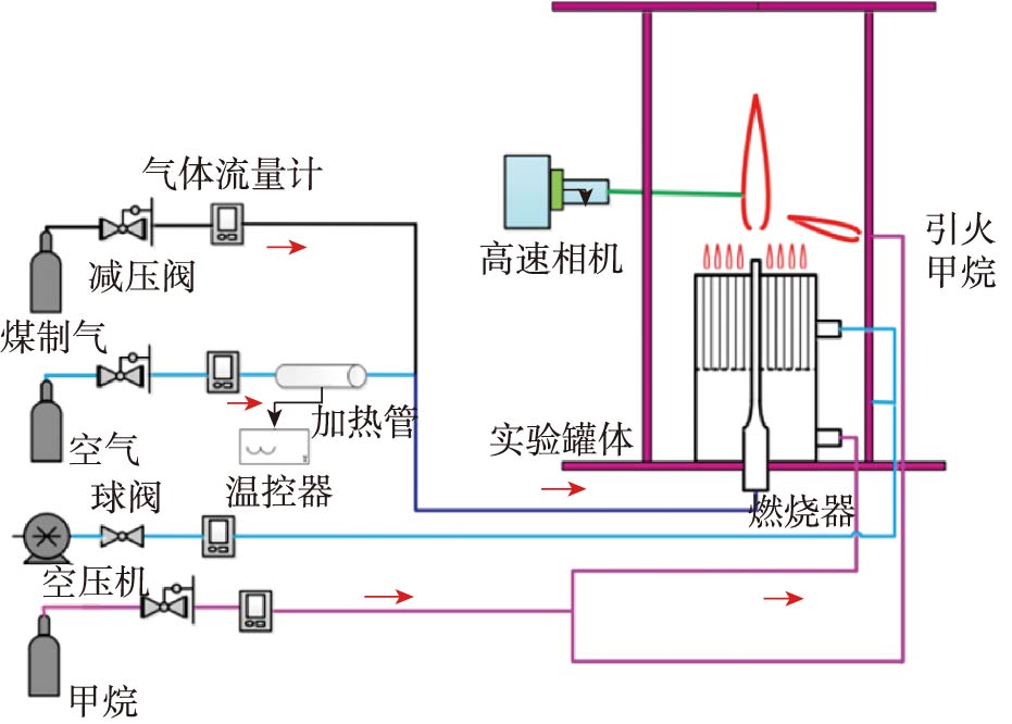
  • 王鑫, 吕海陆, 张扬, 吕建燚, 臧炫皓, 张海
    工程热物理学报. 2025, 46(11): 3837-3843.
    摘要 ( ) PDF全文 ( )   可视化   收藏
    现代重型燃气轮机燃用含氢合成气并采用贫燃预混燃烧技术降低NOx 和CO2 排放,存在回火风险,掌握其中的回火特性对燃烧器及燃烧室的设计至关重要。本文通过实验获得不同射流管径、伴流温度、来流温度等参数下的含氢合成气射流火焰的回火特性并提出了预测模型。结果表明:常压及高压条件下回火速度均与射流管径、伴流温度、来流温度呈正相关,但高压下的回火速度更高。随着管径增加,回火倾向对伴流温度变化敏感性有所下降。
  • 王宁, 章振宇, 张鹏
    工程热物理学报. 2025, 46(11): 3844-3849.
    摘要 ( ) PDF全文 ( )   可视化   收藏
    为基于物理模型从数值上预测液滴碰撞结果,提出了一种预测二元液滴碰撞结果的数值方法。基于开源求解器Basilisk,设计了基于液滴间气膜厚度的网格自适应加密(AMR) 算法,并在数值计算中耦合了稀薄气体效应(RGE) 和范德华(vdW) 力。用等径二元液滴对心碰撞的轴对称模拟对数值方法进行了验证,证明了总能量的良好守恒。尽管加入RGE 不会显著影响目前的计算结果,但vdW 力的增加使得该数值方法实现了液滴碰撞结果的非单调性的定性预测。